치지직 앱 이용자·활성 채널 수 아프리카TV 앞질러
시청자 수는 앞선 아프리카TV…SOOP으로 리뉴얼
태국 등 동남아시아에서 버튜버 등 신시장 개척
시청자 수는 앞선 아프리카TV…SOOP으로 리뉴얼
태국 등 동남아시아에서 버튜버 등 신시장 개척
이미지 확대보기모바일 시장분석업체 와이즈앱·리테일·굿즈는 국내 양대 앱 마켓(구글 플레이스토어·애플 앱스토어) 이용자 지표를 인용해 "올 3월 기준으로 치지직이 아프리카TV를 앞질렀다"고 8일 발표했다.
이에 따르면 3월 기준 양대 앱의 월간활성이용자(MAU) 수는 치지직이 216만명, 아프리카TV는 196만명이었다. 2월 기준 각각 201만명, 208만명에서 우열이 뒤바뀐 셈이다.
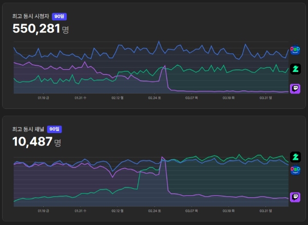
인터넷 방송 데이터 분석 플랫폼 소프트콘(Softc·one)에 따르면 트위치가 한국을 철수한 2월 27일을 기점으로 스트리머들이 동시에 방영하는 채널 수 면에서 치지직이 아프리카TV를 앞질렀다. 다만 동시 시청자 수를 살펴보면, 아프리카TV가 여전히 치지직을 일일 약 14만명 수준으로 앞서있다.
이미지 확대보기신생 플랫폼 치지직이 시청자수에선 밀리는 상황에서도 앱 이용자, 방송 채널 수 면에서 앞지른 이유로는 발빠른 업데이트에 따른 높은 편의성이 지목된다.
네이버는 지난해 12월 19일 치지직 베타 서비스를 개시한 이래 타 플랫폼 동시 송출 허용, 트위치의 유료 구독 내역 이월 등 다양한 이용자 유인 정책을 취해왔다. 올 2월 19일에는 베타 서비스 2개월 만에 별도의 신청 없이도 누구나 방송 송출을 할 수 있도록 하는 '오픈 베타' 형태로 전환했다.
아프리카TV의 경우 기존의 시청자층에 더해 '우왁굳'과 그가 이끄는 버추얼 유튜버 그룹 '이세계아이돌'을 비롯 충성도 높은 이용자층을 거느린 스트리머들을 유치하는 데 성공했으나, 편의성 업데이트 등 체질 개선 측면에선 신생 플랫폼에 비해 뒤쳐진 모양새다.
일례로 아프리카TV는 신생 플랫폼 '숲(SOOP)'으로의 전환을 예고, 올 3월 정기 주주총회에서 사명까지 숲으로 변경했다. 그러나 현행 아프리카TV 플랫폼을 숲으로 본격 전환하는 것은 올 3분기로 예정돼있다.
이미지 확대보기치지직과 SOOP의 경쟁은 해외에서도 주목 받고 있다. 유럽 1인 미디어 분석 플랫폼 스트림즈차트가 대표적인 사례로, 해당 업체는 지난달 '한국에서 트위치 마지막 날의 시청자 수 변화: 마지막 군무와 플랫폼 대이동'이란 제목의 특별 리포트를 공개했다.
드미트로 무르코(Dmytro Murko) 스트림즈차트 연구원은 "트위치 공식 서비스 종료 직후 치지직의 활송 채널 수는 약 9000개에서 1만2000개로 크게 증가한 반면, 아프리카TV의 채널 수에는 큰 변화가 없었던 것으로 조사됐다"면서도 "상당수의 크리에이터들이 '멀티 플랫폼' 방송을 전개한다는 점을 고려하면 누가 트위치 철수의 수혜자인지 섣불리 단정 짓긴 어렵다"고 설명했다.
SOOP 측은 글로벌 시장 진출, 특히 동남아시아 시장 공략을 통해 추격을 뿌리친다는 방침이다. 아프리카TV 플랫폼 전환에 앞서 올 상반기 안에 SOOP 글로벌 버전을 선보일 예정이다. 지원 원어로는 영어와 태국어, 중국어(간체자·번체자) 등이 확정됐다.
동남아시아 시장 공략의 핵심은 버추얼 유튜버(버튜버)가 될 전망이다. 버튜버 분야 리딩 기업인 일본의 홀로라이브 프로덕션은 2020년 일찍이 인도네시아 시장에 진출, 100만 구독 버튜버만 3명을 키워내는 등 성공적으로 시장에 안착했다. SOOP이 타깃 시장으로 점찍은 태국에도 160만 구독 유튜버 '기푸리(Gipburi)'가 버튜버로 활동하는 등 적지 않은 잠재력을 가진 것으로 알려졌다.
SOOP은 지난달 11일 국내 아바타 서비스 '마스코즈' 제작사 오버더핸드와 파트너십을 체결했다. 최영우 SOOP 글로벌사업부문장은 "이후 글로벌 플랫폼 SOOP에서 스트리머들이 보다 쉽게 방송에 도전, 새로운 버추얼 생태계가 창출될 것으로 기대한다"고 말했다.
이원용 글로벌이코노믹 기자 wony92kr@naver.com












