후바 2.0으로 기업 블록체인 도입 확산 지원
HCI 기반으로 하이퍼레저 패브릭 플랫폼 통합
인프라·프레임워크·관리시스템 이상적으로 연계
스마트 운영관리, 통합관리 모니터링 등 편의성↑
HCI 기반으로 하이퍼레저 패브릭 플랫폼 통합
인프라·프레임워크·관리시스템 이상적으로 연계
스마트 운영관리, 통합관리 모니터링 등 편의성↑
이미지 확대보기블록체인은 최근 가상화폐 중심에서 분산 원장을 이용해 투명성, 신뢰성, 보안성을 높이는 기술로 인식이 개선되면서 전 산업에 걸쳐 도입 검토가 활발해지고 있다. 오픈소스 플랫폼인 블록체인 시스템은 누구에게나 개방돼 있지만 기업들은 비즈니스 도입을 위한 과감한 투자보다 소규모 개념 증명으로 시작해 파일럿으로 확장해 나가고 있다.
효성인포메이션시스템은 지난해 업계 최초로 올인원 블록체인 어플라이언스인 후바를 출시, 기업 비즈니스에 최적화된 블록체인 환경을 신속하게 구축하고 운영·관리할 수 있도록 지원하는 한편 다양한 파일럿 프로젝트를 해 왔다. 공공·금융·제조·유통 분야에서 문서 관리, 문서 증명 서비스, 유통 이력 관리 등 다양한 개념 검증 작업을 통해 고객들의 비즈니스 혁신을 지원하고 신뢰도를 높여 오고 있다.
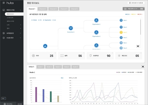
블록체인 시스템은 기본적으로 물리 인프라 위에 가상화 기술과 하이퍼레저 패브릭과 같은 블록체인 프레임워크를 활용해 블록체인 환경을 구성하고 앱 프로그래밍 인터페이스(API)와 소프트웨어 개발 키트(SDK)를 이용해 앱과 서비스를 개발 및 연동시키는 것이 핵심이다.
후바는 효성인포메이션시스템의 하이퍼 컨버지드 인프라(HCI)를 기반으로 하이퍼레저 패브릭 플랫폼을 통합해 인프라와 프레임워크, 관리 시스템을 이상적인 상태로 통합한 솔루션이다. 빠른 도입을 통한 즉각적인 블록체인 기반 서비스 도입 검증이 가능할 뿐만 아니라 기업이 필요로 하는 기능 선택 구성 및 기업 정책에 따른 간편한 모니터링과 관리가 가능하다.
후바를 도입하면 설치형 블록체인 도입 시 전문 인력 부재와 시간·비용이 많이 든다는 단점과 BaaS(Blockchain as a Service)의 데이터 보안, 단일 사업자 종속성 및 운영·관리 편의성의 한계를 해결할 수 있다.
후바 2.0은 스마트 운영관리 도구를 통한 효율성과 직관적인 UI를 통한 편의성을 한층 높였으며 하이퍼레저 패브릭의 진화에 맞춰 업그레이드를 지원한다. 향후에도 단계별 개발 로드맵을 통해 기업용 이더리움과 같은 암호화폐 기반의 블록체인 통합, 통합관리 모니터링 기능 강화를 지원한다. 이와 함께 개인정보와 같은 민감한 정보들을 위한 오브젝트 스토리지를 활용한 오프체인 저장 기능 등 다양한 기술들을 탑재하며 완성도 높은 서비스를 제공할 계획이다.
블록체인 사업을 총괄하고 있는 이관호 DX사업본부장은 "블록체인 시스템을 구축할 때는 정책, 기술·관리 관점이 모두 고려돼야 하며 블록체인 기술의 지속적인 도입과 변화 대응을 위해서는 특히 개발자, 운영자의 편리성이 중요하다"며 "후바를 도입하면 인프라, 플랫폼 문제 해결은 물론 관리 포인트 일원화를 통한 효율적인 모니터링, 운영이 가능하다"고 말했다. 이어 "다양한 프로젝트 개념 검증 경험, 파트너와 협업으로 엔터프라이즈 블록체인 프로젝트를 위한 최상의 솔루션을 제공할 것"이라고 덧붙였다.
홍정민 글로벌이코노믹 기자 goodlife@g-enews.com












